ERPNext es un software de planificación de recursos empresariales (ERP-CRM) de código abierto. Está diseñado para ayudar a las empresas de todos los tamaños a gestionar y optimizar sus operaciones proporcionando una plataforma centralizada para diferentes departamentos y funciones.

Para cada industria, tamaño o rubro, ERPNext impulsa el crecimiento y los sistemas para empresas innovadoras en todo el mundo.
pida un cita ahoraA diferencia de otros ERP y CRM's del mercado, ERPNext no tiene costo de licenciamiento. El cliente paga unicamente la implementación y capacitaciones a un costo menor que la competencia.
No importa el tamaño de su empresa ni cuantos empleados tenga. ERPNext no limita la cantidad de usuarios simultáneos que pueden utilizarlo ni impone pagos extras por nuevos usuarios.
Puede utilizar ERPNext en nuestra nube con la garantia y respaldo de Aliado Informático o podemos instalar la solución en sus propios servidores empresariales.
Los beneficios del SaaS (Software as a Service) son realmente notables si los comparamos con las infraestructuras informáticas tradicionales, ya que permiten realizar cosas que anteriormente parecían imposibles.
Un excelente servicio de atención al cliente es un elemento fundamental de cualquier negocio exitoso. Ninguna empresa puede permitirse tener una atención al cliente insatisfactoria.
ERPNext se adapta a cualquier negocio de cualquier tamaño, desde fabricas, pasando por agricultura, educación, hostelería, salud, inmobiliarias, tiendas, hasta fundaciones sin animo de lucro y mas.

La integración entre ERPNext y el módulo de facturación electrónica es posible mediante un proveedor, que habilita un web service para la conexión y el envío de las facturas electrónicas.

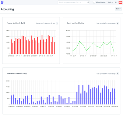
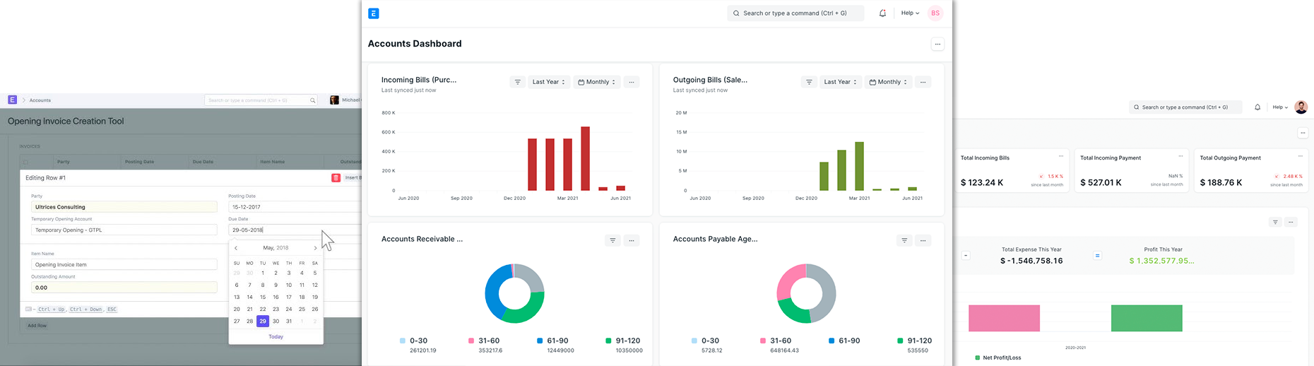
ERPNext configura un plan de cuentas simple para cada empresa que cree, pero puede modificarlo de acuerdo con sus necesidades y requisitos legales.

Compatible con cualquier dispositivo, el software de punto de venta de código abierto de ERPNext es fácil de usar, extremadamente flexible y está totalmente integrado con el inventario para un control de stock en tiempo real.

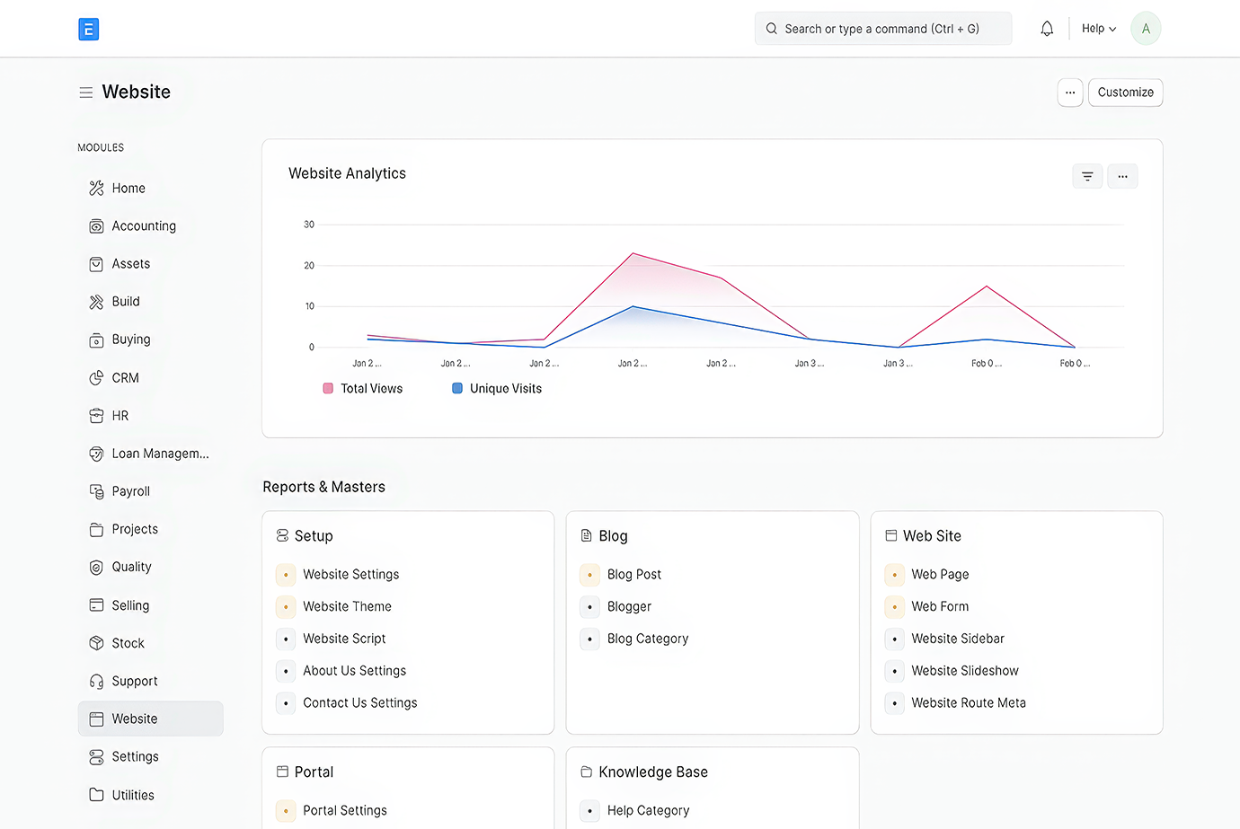
ERPNext permite mapear las funciones centrales de tu empresa a módulos digitales, automatizando tareas rutinarias y minimizando errores humanos. Esto no solo optimiza el flujo de trabajo, sino que también reduce significativamente el tiempo y el esfuerzo dedicados a procesos manuales.

ERPNext no solo mejora la eficiencia operativa, sino que también incrementa la valoración de tu empresa. Un negocio que opera de manera más efectiva y cumple con las normativas es más atractivo para inversores y socios potenciales.

ERPNext es una gran herramienta de negocio y es capaces de construir una sólida base tecnológica que permite escalar rápidamente. ERPNext cuenta con asociados que le permitirán comprender ERPNext / Frappe Framework y luego adaptar una solución perfecta. https://erpnext.com/


Con más de 5 años de experiencia en el ecosistema Frappe. Es nuestro especialista principal en ERPNext. Su enfoque va más allá de la simple implementación; se especializa en la arquitectura de sistemas a medida, el desarrollo de aplicaciones personalizadas sobre el framework Frappe y la optimización de rendimiento para entornos empresariales de alta demanda.


Analista de procesos para la implementación de ERPNext en las empresas, realizando acompañamiento al cliente y determinando sus necesidades con el fin de ofrecer la mejor solución posible y la máxima adaptación del sistema ERPNext.


Aliado Informático cuenta con un equipo de desarrolladores comprometidos con la adaptación y mejora constante de los procesos empresariales en ERPNext, haciendo mas fácil la curva de aprendisaje para el usuario y facilitando herramientas que optimicen los prcesos laborales.


Profesional de la contabilidad, especialista en localización Colombia; con años de experiencia en el área. Posee un conocimiento profundo de las normas y leyes en materia contable para Colombia, garantizando así una exitosa implementación de ERPNext a nivel financiero en las empresas.


Profesional de la contabilidad, especialista en localización Venezuela. Es responsable de garantizar la precisión y el cumplimiento normativo en todas las soluciones financieras que ofrecemos. Su experiencia abarca la gestión de libros contables, la preparación de estados financieros consolidados, el manejo de obligaciones fiscales y la implementación de controles internos.

Copyright 2024 Aliado Informático S.A.S.Todos los derechos reservados